今日のYouTubeビデオ、Netflixショー、Spotifyプレイリストの時代には、サウンドのないMacBook Proは役に立ちません。 MacBook Proが突然静かになった場合、試してみることができるいくつかの簡単な修正があります。
コンピューター技術として何度も机の上でこの問題を見てきました。長年にわたり、私はこの問題に遭遇したときに到達するいくつかの一般的なソリューションを構築してきました。
したがって、MacBook Proが静かになった場合、まだ希望があります! MacBook Proでサウンドなしの6つの最も一般的な修正を学びます。
キーテイクアウト
- MacBook Proに音がない場合は、最初に何をすべきか疑問に思うかもしれません。物事をシンプルに保つために、試してみてくださいMacを再起動します。これにより、問題が修正される可能性があります。
- それがうまくいかない場合は、正しいオーディオデバイスが設定されていますあなたのMacで。
- あなたの出力量はそうかもしれません低いまたはミュート。これをチェックして、音がオフになっているだけではないことを確認する必要があります。
- 時代遅れのソフトウェアは、MacBook Proで健全な問題を引き起こしている可能性があります。インストール 最新 更新問題を改善する。
- IntelベースのMacBookを手動で持っている場合NVRAMをリセットします問題を修正できます。
- リセットサウンドコントローラーサービスは、MacBookで潜在的なオーディオの問題を解決できます。
- 他のすべてが失敗した場合、あなたのMacBookは深刻なものになる可能性がありますハードウェア 問題。最善の行動は、それをAppleまたは認定専門家に持って行くことです。
時には、コンピューターが重要で重要でないデータ、ソフトウェアプロセスなどを並べ替える必要がある場合があります。
コンピューターを再起動してハードウェアから電源を削除することにより、本質的にコンピューターが重要でないデータを「忘れて」「忘れて」、不要なソフトウェアプログラムをシャットダウンすることを強制しています。
にMacBook Proを再起動します、次の手順を実行します。
クリックにAppleアイコンで左上画面のクリック 再起動。

クリック 再起動確認する。

修正#2:誤ったオーディオデバイスが選択されています
また、MacBook Proの設定で選択されたオーディオデバイスが期待するものではない可能性があります。
サウンドは、外部オーディオデバイス、内部オーディオデバイス、アプリ、Bluetoothデバイス、またはAirPlayデバイスを介して再生される可能性があります。
そのため、内部スピーカーからサウンドを再生したいときに、BluetoothデバイスにSoundを再生する可能性があります。 (心配しないでください、私たちは皆そこにいました)。
サウンドが正しいデバイスから出てくることを期待していることを確認するために、どのオーディオデバイスが選択されているかを確認します。
にオーディオデバイスを確認してください、 クリック にAppleアイコンで左上画面の[システム設定]をクリックし、またはアクセスシステムの設定クリックに設定ドックのアイコン。

クリック音利用可能なオプションから。

の下出力セクションとサウンド出力のデバイスを選択しますセクション、確保する適切なスピーカーが選択されていること。オーディオデバイスの他のオプションではなく、組み込みスピーカーを使用しているため、この場所には「MacBook Proスピーカー」があります。
関連している:MacBook Proでサウンドを修正:一般的なオーディオの問題のための段階的なソリューション
外部スピーカーなどの他のオプションを使用している場合、そのデバイスの名前もここにリストする必要があり、それに応じて選択する必要があります。コンピューターは、デバイスが青で強調表示されて選択されていることを示しています。

修正#3:出力量はミュートまたは非常に低いです
また、出力ボリュームをミュートする設定がオンになっている可能性もあります。つまり、コンピューターからのオーディオ出力がないことを意味します。
にオーディオボリューム/ミューティングを確認し、次の手順を実行します。
- 手順1と2を利用します到達する前の修正からサウンド設定画面。
- ここに一度、を見てください出力ボリューム画面の下部にあるセクション。であることを確認してください出力ボリューム望ましいレベルであり、ミュートボックスに右はチェックされていません。

修正#4:あなたのソフトウェアは時代遅れになる可能性があります
時折、Macのソフトウェアに「バグ」または既知の問題がある場合、Appleはこれらの問題を修正するために更新を送信します。これらの更新は、改善や新機能のためにも送信されます。
Appleはかなり頻繁に更新を送信するため、コンピューターを更新しただけでも、確認する価値があります。問題が最近のソフトウェアバグに由来する場合、解決策がすでに利用可能になっている可能性があります。
特定のソリューションが容易に明らかにならない場合でも、デバイスとMacOSの互換性を高めることで、ソフトウェアを更新することは依然として有益です。
にMacOSの更新を確認し、次の手順を実行します。
開けるシステム 好みからりんご アイコンまたは、のアイコンをクリックしてドック。

クリックマークされたアイコンにソフトウェアアップデート。

ソフトウェアアップデートが利用可能な場合、クリック 今すぐアップグレードしてください。
注:「」を選択することをお勧めします。Macを最新に保ちます」このように、Macがオンになって電源に接続されたとき、それはあなたのために更新されます。あなたは、あなたが持っている可能性のある問題の理由である時代遅れのmacosのリスクが少なくなります。

修正#5:不揮発性RAMには手動リセットが必要です(Intel MacBook Proのみ)
Intelチップを装備しているMacBook Proの場合、NVRAMをリセットします、または「不揮発性ランダムアクセスメモリ」。これは、多くの場合、マイナーなソフトウェアの問題を解消する可能性があります。
注:M1またはM2チップでMacBook Proの不揮発性RAMをリセットすることができます。ステップ1で行ったようにコンピューターを再起動すると、不揮発性メモリもリセットされます。
メモリのリセットでIntel MacBook Pro:
MacBook Proを完全にオフにします。もう一度オンにすると、押し続けますコマンド、オプション、p、およびr キーボードのボタン。
それでおしまい! NVRAMのリセットは非常に簡単です。問題が続く場合は、次のステップに進むことができます。
修正#6:サウンドコントローラーは再起動する必要があります
オーディオコアとも呼ばれるサウンドコントローラーは、Macのオーディオプロセスを担当するAPIです。
APIはアプリケーションプログラミングインターフェイスの略であり、MacBook Proのプロセスのプロトコルをインターフェース、通信、および使用して、予想どおりに機能するのに役立ちます。
これが適切に機能していない場合は可能です。これにより、オーディオの問題が発生する可能性があります。
に再起動サウンドコントローラー、次の手順を実行します。
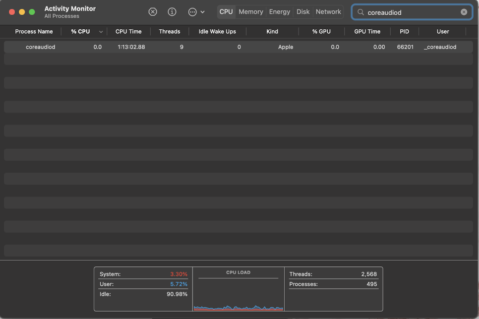
開けるLaunchPad。

検索のためにアクティビティモニターそしてクリックそれに開ける。

検索のために "coreaudiod」

クリックxボタンに上部中央画面の[終了]をクリックします確認する。

数秒待ちます(30〜60秒で十分なはずですが、必要に応じて、もう一度やり直して数分待ってください)オーディオを再生してみてください(これはビデオ、音楽などです。)。コアオーディオはそれ自体を再起動し、オーディオはMacBook Proから再生する必要があります。
ハードウェアの問題が発生する可能性があります
残念ながら、問題はユーザーの制御外になる場合があります。ハードウェアの問題などのいくつかの問題は、上記で調査した手段で常に修正できるとは限りません。
これらのオプションをすべて試してみて、それでもオーディオに運がない場合は、Appleまたは認定プロフェッショナルに連絡して、オーディオハードウェアを見ることができるかどうかを確認する時です。
最終的な考え
幸いなことに、MacBook Proでのオーディオの問題に関しては、問題を修正するための多くのオプションがあります。これらは、オーディオの問題を修正するいくつかの試行された真の方法です。常に簡単な修正から始めてくださいMacBookを再起動します。
それが機能しない場合は、オーディオが戻ってくるまで各修正を続行します。このリストに何も問題がない場合、MacBook Proにはより深刻なハードウェアの問題がある可能性があります。
